Dữ liệu phái sinh trên hầu hết các sàn lớn trên thị trường Crypto ghi nhận hoạt động Long Bitcoin mạnh mẽ trong vài ngày gần đây. Với khối lượng lệnh Long lớn như vậy, dường như cá voi Bitcoin đang tự tin đặt cược cho một đợt tăng mạnh của Bitcoin những ngày sắp tới.
Sau đây là những ghi nhận mới nhất từ BeInCrypto để đánh giá tình hình này.
Cá voi bắt đầu hành động, nhưng không phải trên thị trường giao ngay, mà là phái sinh
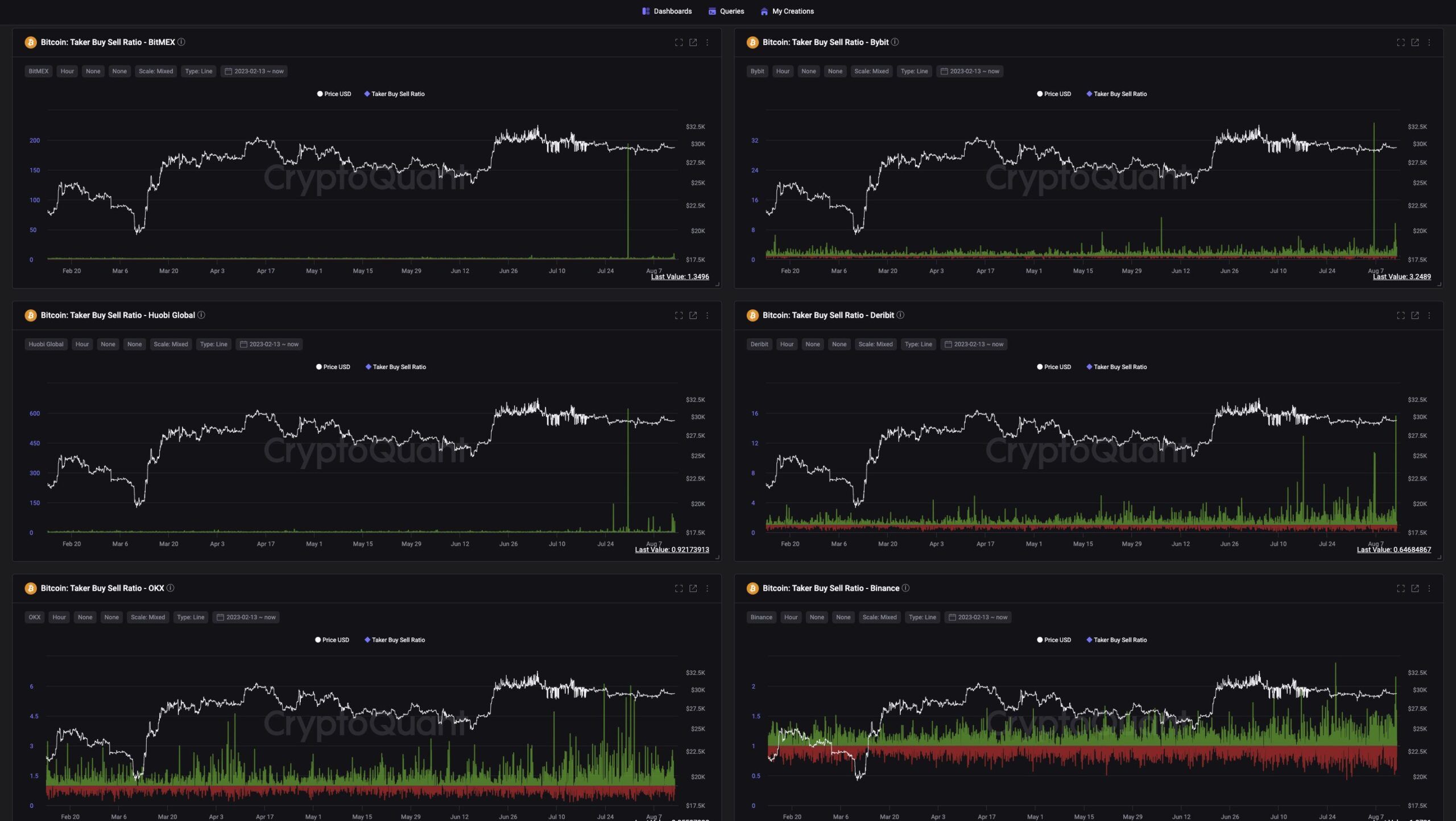
Bảng tổng hợp dữ liệu Bitcoin Taker Buy Sell Ratio trên tất cả các sàn phái sinh như BitMex, Bybit, Huobi, Deribit, OKX, Binance cho thấy những cột dữ liệu đột biến đã xuất hiện từ những ngày đầu tháng 8. Một vài nhận xét về dữ liệu này như sau:
- Taker Buy Sell Ratio trên là tỷ lệ khối lượng mua chia cho khối lượng bán của người giao dịch phái sinh. Do đó, khi tỷ lệ này dương (màu xanh), cho thấy phe Long nhiều và áp đảo phe Short. Biểu đồ trên thể hiện những cột Long rất cao những ngày gần đây.
- Mức giá mà cá voi Bitcoin bắt đầu khối lượng Long lớn đó là từ 29,000 USD. Điều đang chú ý là khối lượng đột phá như thế chưa từng xuất hiện trên các sàn từ đầu năm đến nay. Dữ liệu từ Coinglass cho biết, khối lượng BTC Futures Open Interest (USD) có ngày vượt trên 15 tỷ USD, đây là mức cao mới kể từ tháng 6/2022 đến nay.
Sáng nay, có thời điểm BTC giảm về mức 29,100 USD nhưng giá đã nhanh chóng bật lên trở lại 29,400 USD.
Dữ liệu phái sinh trên BitMex được chú ý
Trong số dữ liệu phái sinh đột biến này, dữ liệu sàn BitMex được một số nhà quan sát thị trường chú ý.
Quan sát của @ali_charts chỉ ra cá voi trên BitMex đã nhiều lần “ăn đậm” khi Long với khối lượng vào đầu các chu kỳ tăng giá dài hạn và trung hạn. Và lần đặt cược này của cá voi trên BitMex lớn tương đương với hồi tháng 5/2022 (trên hình), tức ngay trước đợt uptrend lớn nhất lịch sử Bitcoin.
Trong khi đó, phân tích Bitcoin mới đây chỉ ra 5 tín hiệu phân kỳ hiếm xuất hiện trong tháng 8 đang dự báo giá BTC có thể giảm. Nếu điều này xảy ra, thị trường có khả năng chứng kiến một đợt thanh lý lớn chưa từng có trên quy mô cá voi.
Điều đáng nói khác là, thay vì cá voi dùng tiền đó để thúc đẩy thị trường Spot, họ lại đồng loạt đẩy lệnh phái sinh. Dữ liệu từ CryptoQuant thời điểm bài viết cho thấy Funding Rate tiếp tục dương, chứng tỏ Long vẫn đang nhiều hơn Short.
Bạn nghĩ sao về động thái trên của cá voi Bitcoin? Chia sẻ ngay ý kiến của bạn trong nhóm cộng đồng của chúng tôi Telegram chat | Telegram channel | Facebook fanpage





