Trong tuần đầu tiên của tháng 06, thị trường tiền điện tử chứng kiến sự tham gia đáng kể từ các cá voi và nhà đầu tư tổ chức vào ba altcoin: ETH, FARTCOIN và HYPE.
Những hoạt động mua bán quy mô lớn này phản ánh sự tin tưởng vào tiềm năng tăng trưởng của các đồng coin này và có thể ảnh hưởng đáng kể đến xu hướng thị trường.
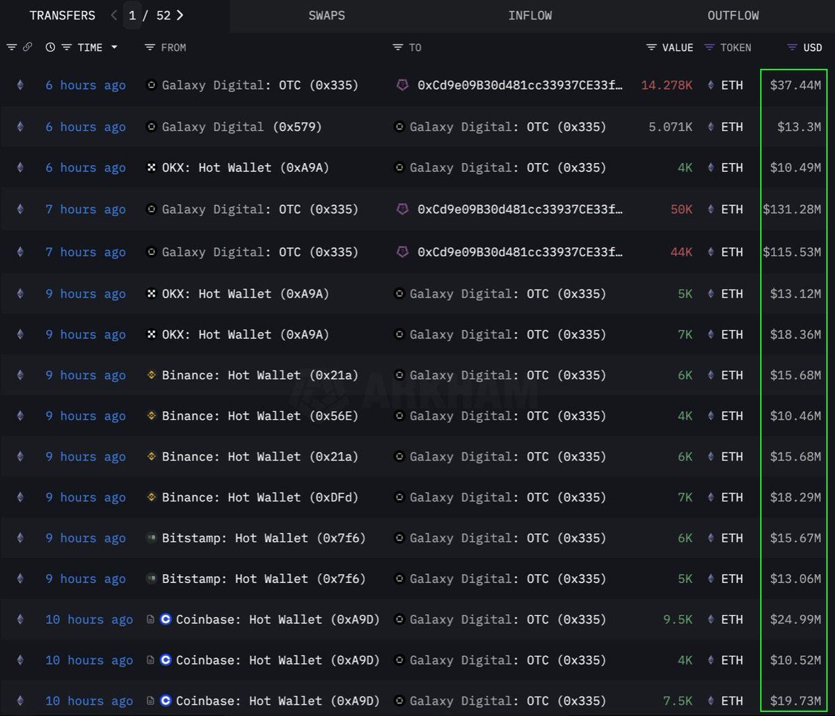
Ethereum (ETH)
Theo dữ liệu từ Lookonchain, một tổ chức hoặc cá voi đã thực hiện mua một lượng lớn 108,278 Ethereum (ETH), tương đương 283 triệu USD, thông qua kênh OTC (giao dịch qua quầy). Ví Galaxy Digital OTC đã thực hiện giao dịch này. Họ đã rút 89,000 ETH (trị giá 233.5 triệu USD) từ các sàn giao dịch trong 12 giờ trước khi chuyển 108,278 ETH vào ví có địa chỉ 0x0b26.
Hiện tại, ví này đang nắm giữ tài sản trị giá khoảng 365 triệu USD. Các nhà giao dịch thường sử dụng các giao dịch OTC như vậy để tránh gây ra biến động lớn trên thị trường.
Điều này cho thấy tổ chức này đang tích lũy ETH một cách chiến lược, có thể chuẩn bị cho một đợt tăng giá trong tương lai. Đồng coin này cũng đã chứng kiến dòng tiền vào mạnh nhất trong sáu tuần kể từ năm 2024, với 286 triệu USD được thêm vào tuần trước giữa nhu cầu ngày càng tăng từ các tổ chức.
Tại thời điểm viết bài, ETH đang giao dịch ở mức 2,637 USD, tăng 1% trong 24 giờ qua. Theo nhà giao dịch CryptoFaibik, ETH đang di chuyển trong mô hình tam giác đối xứng nhiều năm đã phát triển từ đầu năm 2021.
“Đóng cửa hàng tháng trên 3,500 USD sẽ xác nhận một đợt bứt phá khỏi tam giác nhiều năm,” CryptoFaibik chia sẻ.
Fartcoin (FARTCOIN)
FARTCOIN, một meme coin trên nền tảng Solana (SOL), cũng đang thu hút sự chú ý đáng kể từ các nhà đầu tư lớn. Theo dữ liệu từ Lookonchain, ba cá voi đã mua 9.2 triệu FARTCOIN trong vòng bốn giờ, với tổng giá trị 9.5 triệu USD.
Những giao dịch này cho thấy rằng một nhóm cá voi đang rất lạc quan về tiềm năng tăng trưởng của FARTCOIN trong thời gian ngắn tới.
Tại thời điểm viết bài, FARTCOIN đang giao dịch ở mức 1.08 USD, giảm 4.7% trong 24 giờ qua. Tuy nhiên, một số nhà giao dịch vẫn khá lạc quan về giá dài hạn của meme coin này.
Hyperliquid (HYPE)
HYPE, một altcoin mới nổi khác, cũng không thoát khỏi sự chú ý của các cá voi. Theo dữ liệu từ OnchainLens, một cá voi đã chi 6 triệu USD trong ba ngày để mua hơn 170,000 HYPE. Sự tích lũy mạnh mẽ này diễn ra mặc dù HYPE chưa được niêm yết trên các sàn giao dịch lớn.
Như đã báo cáo bởi BeInCrypto, sự gia tăng gần đây trong giá trị của HYPE có thể do sự cường điệu xung quanh nhà giao dịch James Wynn trên Hyperliquid. Kết hợp với sự tham gia của các nhà đầu tư lớn, điều này cho thấy sự tin tưởng mạnh mẽ vào tiềm năng dài hạn của HYPE. Nó có thể báo hiệu một đợt bùng nổ giá sắp tới, đặc biệt sau khi được niêm yết trên Binance US.
Tại thời điểm viết bài, HYPE đang giao dịch ở mức 36.59 USD, giảm 1.7% trong 24 giờ qua.
Sự tham gia của các cá voi và nhà đầu tư tổ chức vào ETH, FARTCOIN và HYPE trong tuần đầu tiên của tháng 06/2025 là một tín hiệu tích cực. Điều này phản ánh sự tin tưởng mạnh mẽ vào thị trường tiền điện tử. Những giao dịch lớn này cho thấy chiến lược đầu tư dài hạn và có thể là động lực cho những đợt tăng giá sắp tới.





